Skip to content

oliver006/rethinkdb_exporter

Repository files navigation

RethinkDB Prometheus Metrics Exporter

Build Status Coverage Status

Prometheus exporter for RethinkDB cluster, server and table metrics.
Supports RethinkDB 2.x

Building and running

Locally build and run:

    $ git clone https://github.com/oliver006/rethinkdb_exporter.git
    $ cd rethinkdb_exporter
    $ go build
    $ ./rethinkdb_exporter <flags>

Or via docker:

    $ docker pull oliver006/rethinkdb_exporter
    $ docker run -d --name rethinkdb_exporter -p 9123:9123 oliver006/rethinkdb_exporter

Deploying

A Helm chart is included under helm/ for installing the rethinkdb_exporter on Kubernetes clusters. You'll need one of these per RethinkDB cluster you run.

Installing it is as simple as:

$ cd helm/rethinkdb-exporter
$ helm install \
    --name=rethinkdb-exporter-for-clustername  \
    --set=rethinkdb_exporter.dbaddr=my-rethinkdb-server:28015  \
    --set=rethinkdb_exporter.dbpass=mypassword  \
    --set=rethinkdb_exporter.clustername=myclustername  \
    .

Flags

Name Description
db.addr Address of one or more nodes of the cluster, comma separated.
db.auth Auth key of the RethinkDB cluster (for versions < 2.3)
db.user Username for RethinkDB connection (for versions >= 2.3) (must be admin if used; see below)
db.pass Password for RethinkDB connection (for versions >= 2.3)
db.count-rows Count rows per table, turn off if you experience perf. issues with large tables
db.table-stats Get stats for all tables.
clustername Name of the cluster, if set it's added as a label to the metrics.
namespace Namespace for the metrics, defaults to "rethinkdb".
web.listen-address Address to listen on for web interface and telemetry, default :9123
web.telemetry-path Path under which to expose metrics.

What's exported?

All entries from the stats table of the internal database rethinkdb are exported, see http://rethinkdb.com/docs/system-stats/ for details.
In addition, for every table there is a gauge with the number of items of said table.
Metric name is rethinkdb_table_items_total{db="...",table="..."} There are also total counters for numer of servers, tables and replicas as well as number of errors returned from the stats table.
Metric names are rethinkdb_cluster_[servers|server_errors|tables|replicas]_total

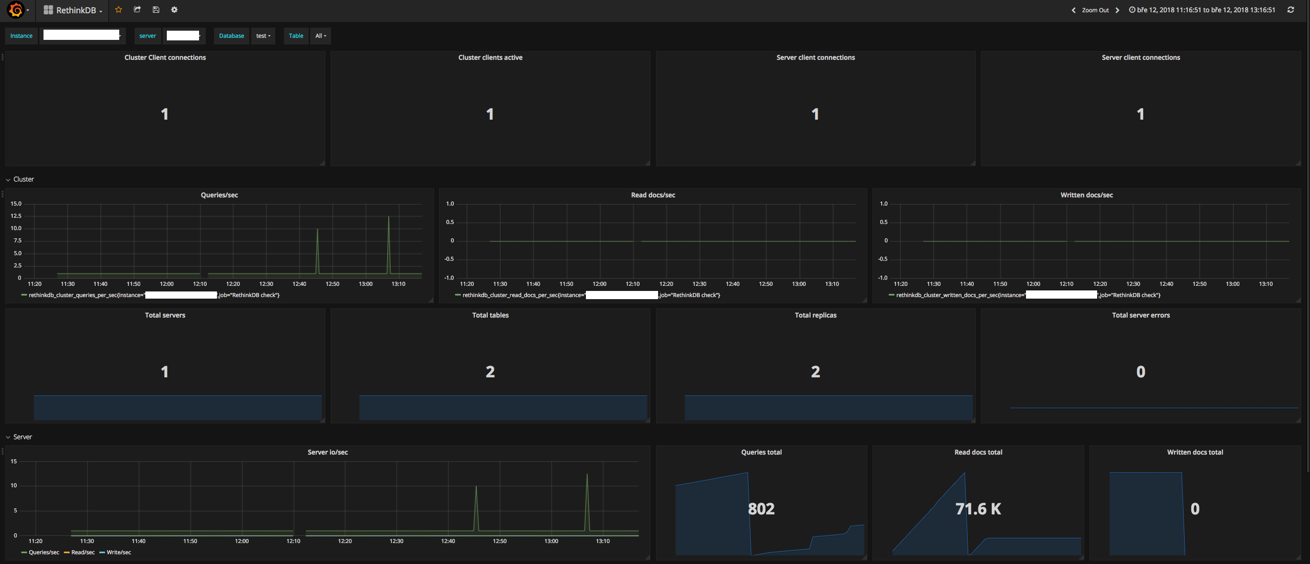
What does it look like?

Grafana dashboard is available here:
rethink_exporter_dashboard

v2.3+ Auth

In v2.3 RethinkDB moved to a username/password authentication system. For compatibility with this use the --db.user and --db.pass options.

It would be good to use a dedicated read-only user for this but the RethinkDB docs say "the jobs table can only be accessed by the admin user account". Thus you'll have to use --db.user=admin.

What else?

Things that can/should be added

  • status metrics per shard
  • ...

Open an issue or PR if you have more suggestions or ideas about what to add.