Help setting up NFS access on Synology NAS and Debian Virtual Machine (Running on Synology NAS) #22
Replies: 0 comments 3 replies
-
|
Hello, I don't have specific advice to give. Try to check if uid of the user you created on the nas match the uid of the user in your vm. NFS doesn't rely on username and password however, don't bother with that for your troubleshoot. |
Beta Was this translation helpful? Give feedback.
-
|
For changing uid/gid, you can follow this guide : https://muffinresearch.co.uk/linux-changing-uids-and-gids-for-user/ |
Beta Was this translation helpful? Give feedback.
Uh oh!
There was an error while loading. Please reload this page.
-
Hi everyone,
I have searched and searched, read through every post containing "NFS" in them, but am stuck and have had no luck getting this to work.
The quick summary is that I have a Synology DS1019+ NAS, where I spun up a Debian VM and successfully installed both RetroNAS and Cockpit. I am able to connect the NFS share located on my Synology NAS within Cockpit, set the appropriate top level directory in RetroNAS however, I seem to always get what it seems like permission errors anytime I try to install any services.
The longer story is the following:
Setting up RetroNAS
I successfully spun up a Debian Bullseye VM running on the Synology DS1019+ and installed RetroNAS and Cockpit accordingly (following Dan's instructional videos on YouTube).
Setting up NFS on Synology DS1019+
I then set up the NFS permissions on the Synology DS1019+ by going into the settings of the directory I want to enable NFS on and selected the following:
I also enabled asynchronous, allow connections from non-privileged ports (ports higher than 1024), and allow users to access mounted subfolders.
Here is an image with my settings within my Synology DS1019+:

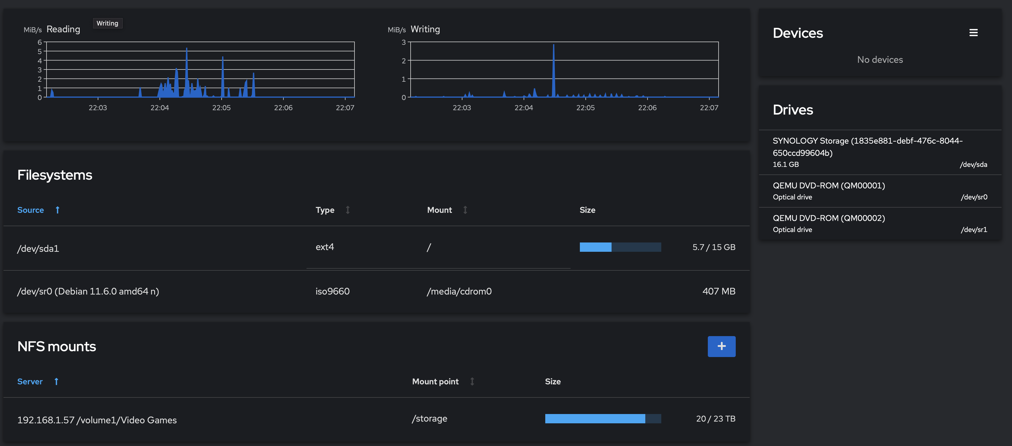
Mounting NFS on Cockpit
I then mounted the NFS on Cockpit using following:
I have also enabled mount at boot.
Here are images with my settings within Cockpit:

RetroNAS settings
Lastly I set the top level directory to be /storage under global settings.
Here is an image with my settings:

I also set up a user and password within RetroNAS using the same username and password I used for the Debian VM.
Errors when installing services on RetroNAS
Finally, when trying to install any services, I get the following errors:
Here is an image showing the errors when trying to install Samba:

I get similar errors from trying to install other services as well - nothing installs successfully.
I have tried many different potential solutions, also read through the RetroNAS subreddit, but have had no luck. I only found another post on reddit stating similar issues on a Synology NAS, where the person just gave up and reverted to a USB drive. Does anyone see any issues on my setup from above to help me solve this? Any tips would help!
Thank you in advance!
Beta Was this translation helpful? Give feedback.
All reactions